💰 SISTEMA 04 · SSR-360
✨ NUEVO 2026

SICAF
Sistema Integral de Cajas y Fondos

Control financiero diario del SSR: cajas chicas, fondos por rendir, rendiciones con imputación contable al Plan de Cuentas DOH y compras a crédito, todo con trazabilidad completa y roles diferenciados.

Sistema en desarrollo activo — Próximo lanzamiento 2026 · Únete a la lista de espera →
01
Acceso y seguridad

Acceso por roles con usuarios de prueba

SICAF implementa un sistema de acceso diferenciado por rol desde el primer acceso. Cada usuario ve y opera únicamente lo que le corresponde según su función en el SSR.

  • Login seguro con email y contraseña
  • Tres roles: Administrador, Director, Responsable
  • Cada rol tiene vista y permisos diferenciados
  • Auditoría de accesos y acciones registrada
  • Cambio obligatorio de contraseña en primer acceso
  • Rate limiting para proteger contra intentos masivos
sicaf.comite-ssr.cl/login
Pantalla de login SICAF con roles disponibles
Pantalla de acceso al SICAF con usuarios de demostración por rol
02
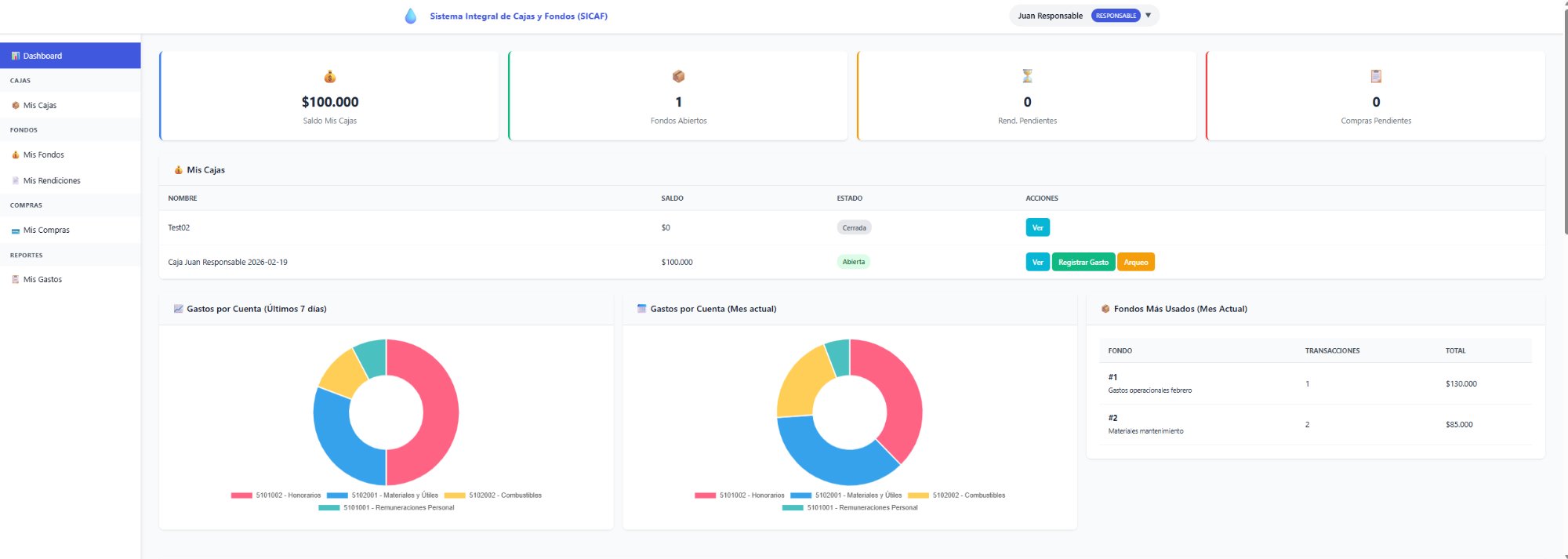
Dashboard

Vista ejecutiva en tiempo real

El dashboard muestra de un vistazo el estado financiero del SSR: saldo total de cajas, fondos abiertos, rendiciones y compras pendientes. Con gráficos de gastos por cuenta contable del Plan DOH.

  • Saldo total de cajas activas
  • Contadores de fondos, rendiciones y compras pendientes
  • Gráfico de gastos por cuenta contable (últimos 7 días)
  • Gráfico de gastos por cuenta (mes actual)
  • Ranking de fondos más usados del mes
  • Vista diferenciada según el rol del usuario
sicaf.comite-ssr.cl/dashboard
Dashboard SICAF con gráficos y resumen financiero
Dashboard con saldo de cajas, gráficos de gastos y fondos más utilizados del mes
03
Reportes financieros

Detalle de gastos con imputación contable

Cada gasto queda imputado al Plan de Cuentas DOH con su centro de costo, proveedor y documento de respaldo. Los reportes son filtrables por período, cuenta, origen y centro de costo.

  • Filtros por período, mes, origen, cuenta y centro de costo
  • Totalizador de movimientos y monto del período
  • Detalle con fecha, documento, proveedor y glosa
  • Imputación al Plan DOH (5101001, 5102001, etc.)
  • Centro de costos: Operaciones, Mantenimiento, Administración
  • Exportación a Excel para análisis contable
sicaf.comite-ssr.cl/reportes/gastos
Reporte de gastos SICAF con imputación Plan DOH
Reporte de gastos filtrable con imputación al Plan de Cuentas DOH y centros de costo
04
Fondos por rendir

Entrega y rendición de fondos

Un responsable recibe un fondo para gastos operativos y debe rendir los comprobantes antes del cierre. El flujo completo, desde la solicitud hasta la aprobación, queda documentado.

  • Solicitud de fondo con propósito y monto
  • Aprobación por el Director o Administrador
  • Registro de gastos con comprobantes adjuntos
  • Flujo de aprobación con historial de estados
  • Saldo disponible vs gastado en tiempo real
  • Trazabilidad completa para auditoría
sicaf.comite-ssr.cl/fondos
🏦

Pantallazo: Gestión de fondos por rendir

img/sicaf-fondos.png

05
Compras a crédito

Control de facturas y pagos parciales

Registra las compras a crédito del SSR con control de saldos pendientes y pagos parciales. Nunca más perder de vista una factura por pagar ni los compromisos de pago con proveedores.

  • Registro de facturas de compra a crédito
  • Pagos parciales con registro de fecha y monto
  • Saldo pendiente por factura y proveedor
  • Alertas de facturas próximas a vencer
  • Reporte de compromisos de pago por período
  • Integración con imputación Plan DOH
sicaf.comite-ssr.cl/compras
🛒

Pantallazo: Control de compras a crédito

img/sicaf-compras.png

Módulos completos

Todo el control financiero diario en un sistema

SICAF cubre el ciclo financiero operativo completo del SSR, desde la caja chica hasta los reportes para la contabilidad.

💰

Cajas Chicas

Administración con control de saldos, arqueos y documentos digitales.

📦

Fondos por Rendir

Entrega y rendición de fondos con flujo de aprobación y trazabilidad.

📄

Rendiciones

Detalle por líneas de gasto, imputación contable Plan DOH y adjuntos.

🛒

Compras a Crédito

Gestión de facturas y pagos parciales con control de saldos pendientes.

📊

Reportes

Reportes dinámicos con filtros y exportación a Excel para análisis.

🔐

Seguridad

Roles diferenciados, auditoría de acciones y datos respaldados.

Roles de acceso

Tres perfiles diferenciados

🔧

Administrador

Configuración del sistema, gestión de usuarios y acceso completo a todos los módulos.

🏛️

Director

Aprobación de fondos, revisión de rendiciones y acceso a todos los reportes.

👷

Responsable

Solicita fondos, registra gastos y rinde cuentas de sus cajas asignadas.

🚀 SICAF está próximo a lanzarse

Déjanos tus datos y serás de los primeros en conocer la fecha de lanzamiento y condiciones de acceso anticipado para SSR.

📧 Anotarme en la lista de espera →

Próximo lanzamiento: SICAF 2026

Sistema en desarrollo activo. Contáctanos para conocer las condiciones de incorporación temprana y cómo se integrará con el resto de tus servicios Antox.